
項目名稱:濟南黃金山水郡能耗監測系統
項目類型:能耗在線監測
建筑業主:濟南黃金山水郡
施工單位:山東三水智能化工程有限公司
項目采購設備:能耗在線監測系統1套,能耗數據采集器1臺,輔材1批。
項目介紹:
黃金·山水郡項目位于山東省濟南市歷下區東南部,東接漿水泉路,西鄰二環東路,南靠洄龍山和漿水泉公園,北至旅游路,距泉城廣場僅5公里,地理位置優越,自然環境得天獨厚。項目占地約416畝,總建筑面積達45萬平米,項目是集住宅、商業等配套設施齊全的大型綜合社區,包括高層住宅、別墅、配套公建、小學、 幼兒園、體育活動中心等。黃金山水郡作為黃金地產2012年鉅獻泉城的標桿項目,定將以全新的高度和內涵,以全所未有的生活居住理念而引領全城最高端人居標桿。
建筑整體架構:

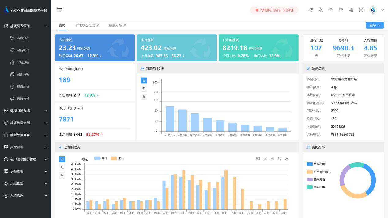
建筑能耗監測系統軟件界面圖

建筑能耗監測系統功能
1. 能耗分析
能耗分析中是對數據的圖形、圖表展示,其中包括用能統計、用能報表、排名分析、同比分析等功能。它可以分支路、分類、分項、分區域、分部門統計用能信息,查看能耗報表,用能同比分析,并進行差值分析與能耗排名分析。使得管理人員對能耗數據信息清晰明了,為節能降耗提供數據支持。
2. 租戶信息維護管理
主要是對建筑群的詳細信息(地址、編號、名稱、用能人數、建筑面積、采暖面積、建筑年份等)、區域信息、設備類型、項目信息進行管理,以便進行信息維護。
3. 設備管理
設備管理是對建筑物能源監測設備的管理,便于管理人員對能耗監測設備采集的當日數據量、運行狀態等信息了如指掌,以便及時發現異常,減少用能損失。
4. 權限管理
涵蓋角色管理、數據權限、接口權限等功能,方便不同的用戶對系統管理,并靈活配置不同權限。
5. 系統管理
系統管理可自動對缺失數據進行數據補調,不需要任何人工干預。同時支持手工補調數據,補調完成后恢復到自動補調狀態將剩余數據自動補調。系統管理確保數據成功上傳至上級平臺,讓用戶省心、放心!
建筑能耗監測系統架構圖
