詳情

>項目檔案
項目名稱:濟南中海碳素新材料有限公司能耗監測系統
項目類型:能耗監測系統
建筑業主:濟南中海碳素新材料有限公司
施工單位:山東三水智能化工程有限公司
項目采購設備:能耗監測系統1套,能耗數據采集器2臺,lora12臺,輔材1批。
>項目簡介
項目介紹:
濟南中海炭素有限公司位于著名的中國“玫瑰之鄉”和“阿膠之鄉”——濟南市平陰縣。歷史悠久,氣候宜人,北靠泉城濟南,南依孔孟之鄉曲阜,東臨巍巍泰山,西伴滾滾黃河。區域路網發達,交通便利。京廣高速、青蘭高速、105國道、220國道、329省道貫穿平陰全境,京滬和京九鐵路分列兩側。距離鐵路貨站15公里,距離高速出入口2公里。
濟南中海炭素有限公司成立于2013年,股份制民營企業,注冊資金2億元,總資產10億元,占地300畝,建筑面積10萬平方米。公司擁有員工1000人,中高級工程技術人員200人。
公司年產鋁用預焙陽極制品40萬噸,工藝先進,配套設施齊全。擁有4條80罐煅燒爐生產線,年產40萬噸煅后焦;2條30萬噸成型生產線,年產鋁用預焙陽極生坯制品60萬噸;4座40室敞開式焙燒爐,年焙燒炭塊50萬噸。

重點用能單位能耗監測系統整體架構:

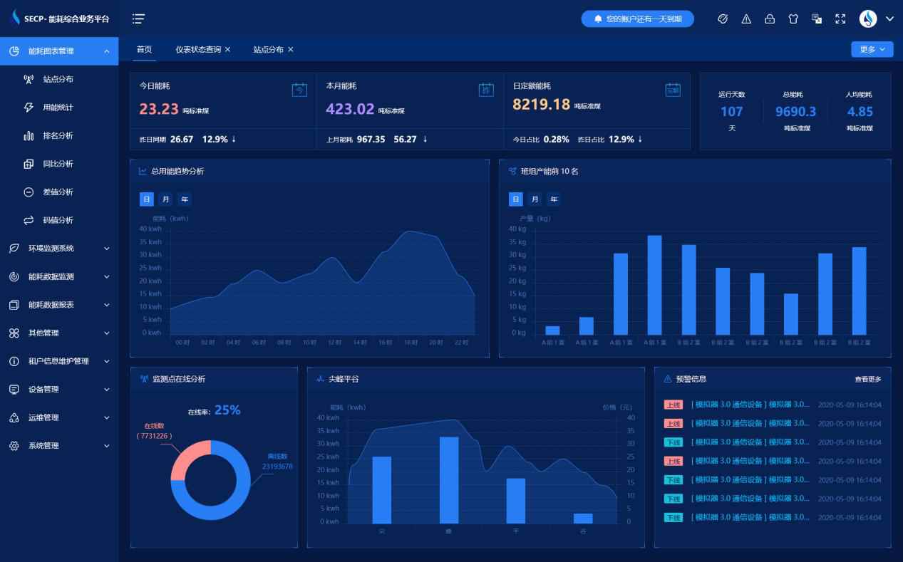
能耗監測系統軟件界面圖

能耗監測系統功能
1、生產管理
給出工序、生產線、產品成本、能源折標、單耗指標等的詳細信息,方便對工序能耗、產線能耗、用能指標等各種信息進行管理。
2、設備管理
對具體生產設備的使用情況、變壓器的容量、計量器具的使用狀態等進行管理,以便及時發現異常。
3、能效分析
對工序、產品、班次的產量、產能、單位時間產量以及單位時間能耗的展示,自動生成各類外部單位所需報表,上報能耗。
4、價格管理
包含時刻管理與收費管理兩個功能,便于查看與計算不同時間段的用能價格。
5、排班管理
排班管理中主要是對于工廠排班的一些操作
6、能耗報表
通過智能監測儀表和能耗監測終端,平臺實時監測設備的能耗,實時監視能源消耗,及時發現能耗異常,減少用能損失;深度全面分析用能特點,為優化用能管理提供決策數據支持;可實現遠程自動抄表,提高工作效率,減低工作強度;全面及時掌握能耗數據,深度全面分析用能特點,為優化用能管理提供決策數據支持
7、計算公式
包含計算項與計算公式兩部分功能。在計算公式里面,可以手動錄入相關的計算公式。旨在有不同的計算公式出現時不用修改代碼,直接調用計算公式中的公式進行計算就可以。
8、系統管理
租戶可手工錄入數據。
能耗監測系統架構圖

以下是項目施工現場實拍圖

